Перейти к основному содержанию
Перейти к основному содержанию

Мониторинг логов Nginx с помощью ClickStack

Кратко

В этом руководстве показано, как настроить мониторинг Nginx с помощью ClickStack, настроив OTel collector для приёма access-логов Nginx. Вы узнаете, как:

  • Настроить Nginx на вывод логов в формате JSON
  • Создать пользовательскую конфигурацию OTel collector для ингестии логов
  • Развернуть ClickStack с вашей пользовательской конфигурацией
  • Использовать готовый дашборд для визуализации метрик Nginx

Доступен демонстрационный набор данных с примерами логов, если вы хотите протестировать интеграцию до настройки Nginx в продакшене.

Необходимое время: 5–10 минут

Интеграция с существующим Nginx

В этом разделе описывается, как настроить ваш существующий Nginx для отправки логов в ClickStack путём изменения конфигурации OTel collector в ClickStack. Если вы хотите протестировать интеграцию до настройки собственной среды, вы можете воспользоваться нашей предварительно настроенной конфигурацией и тестовыми данными в следующем разделе.

Предварительные условия
  • Развёрнутый экземпляр ClickStack
  • Установленный Nginx
  • Доступ к изменению файлов конфигурации Nginx

Настройка формата логов Nginx

Сначала настройте Nginx для вывода логов в формате JSON, чтобы упростить их обработку. Добавьте следующее определение формата логов в файл nginx.conf:

Файл nginx.conf обычно расположен по пути:

  • Linux (apt/yum): /etc/nginx/nginx.conf
  • macOS (Homebrew): /usr/local/etc/nginx/nginx.conf или /opt/homebrew/etc/nginx/nginx.conf
  • Docker: конфигурацию обычно монтируют как том

Добавьте это определение формата журнала в блок http:

http {
    log_format json_combined escape=json
    '{'
      '"time_local":"$time_local",'
      '"remote_addr":"$remote_addr",'
      '"request_method":"$request_method",'
      '"request_uri":"$request_uri",'
      '"status":$status,'
      '"body_bytes_sent":$body_bytes_sent,'
      '"request_time":$request_time,'
      '"upstream_response_time":"$upstream_response_time",'
      '"http_referer":"$http_referer",'
      '"http_user_agent":"$http_user_agent"'
    '}';

    access_log /var/log/nginx/access.log json_combined;
    error_log /var/log/nginx/error.log warn;
}

После внесения этого изменения перезагрузите Nginx.

Создайте пользовательскую конфигурацию OTel collector

ClickStack позволяет расширить базовую конфигурацию OpenTelemetry Collector путём монтирования пользовательского конфигурационного файла и установки переменной окружения. Пользовательская конфигурация объединяется с базовой конфигурацией, которой управляет HyperDX через OpAMP.

Создайте файл nginx-monitoring.yaml со следующей конфигурацией:

receivers:
  filelog:
    include:
      - /var/log/nginx/access.log
      - /var/log/nginx/error.log
    start_at: end 
    operators:
      - type: json_parser
        parse_from: body
        parse_to: attributes
      - type: time_parser
        parse_from: attributes.time_local
        layout: '%d/%b/%Y:%H:%M:%S %z'
      - type: add
        field: attributes.source
        value: "nginx"

service:
  pipelines:
    logs/nginx:
      receivers: [filelog]
      processors:
        - memory_limiter
        - transform
        - batch
      exporters:
        - clickhouse

Эта конфигурация:

  • Считывает логи Nginx из стандартных путей
  • Разбирает JSON-записи журнала
  • Извлекает и сохраняет исходные метки времени журналов
  • Добавляет атрибут source: nginx для фильтрации в HyperDX
  • Направляет логи в экспортёр ClickHouse через отдельный конвейер
Примечание
  • В пользовательской конфигурации вы задаёте только новые receivers и pipelines
  • Процессоры (memory_limiter, transform, batch) и экспортёры (clickhouse) уже определены в базовой конфигурации ClickStack — достаточно просто ссылаться на них по имени
  • Оператор time_parser извлекает метки времени из поля time_local сервера Nginx, чтобы сохранить исходное время записей в логах
  • Конвейеры направляют данные от ваших приёмников к экспортёру ClickHouse через существующие процессоры.

Настройте ClickStack для загрузки пользовательской конфигурации

Чтобы включить пользовательскую конфигурацию коллектора в существующем развертывании ClickStack, необходимо:

  1. Смонтируйте файл пользовательской конфигурации в /etc/otelcol-contrib/custom.config.yaml
  2. Установите переменную окружения CUSTOM_OTELCOL_CONFIG_FILE в значение /etc/otelcol-contrib/custom.config.yaml
  3. Смонтируйте каталоги с логами Nginx, чтобы коллектор мог их считывать
Вариант 1: Docker Compose

Обновите конфигурацию развёртывания ClickStack:

services:
  clickstack:
    # ... существующая конфигурация ...
    environment:
      - CUSTOM_OTELCOL_CONFIG_FILE=/etc/otelcol-contrib/custom.config.yaml
      # ... другие переменные окружения ...
    volumes:
      - ./nginx-monitoring.yaml:/etc/otelcol-contrib/custom.config.yaml:ro
      - /var/log/nginx:/var/log/nginx:ro
      # ... другие тома ...
Вариант 2: Docker Run (образ «всё в одном»)

При использовании универсального образа с помощью docker run:

docker run --name clickstack \
  -p 8080:8080 -p 4317:4317 -p 4318:4318 \
  -e CUSTOM_OTELCOL_CONFIG_FILE=/etc/otelcol-contrib/custom.config.yaml \
  -v "$(pwd)/nginx-monitoring.yaml:/etc/otelcol-contrib/custom.config.yaml:ro" \
  -v /var/log/nginx:/var/log/nginx:ro \
  docker.hyperdx.io/hyperdx/hyperdx-all-in-one:latest
Примечание

Убедитесь, что коллектор ClickStack имеет необходимые права для чтения файлов журналов nginx. В продакшене используйте монтирование только для чтения (:ro) и следуйте принципу наименьших привилегий.

Проверка логов в HyperDX

После настройки войдите в HyperDX и убедитесь, что журналы поступают:

  1. Перейдите в режим поиска
  2. Выберите Logs в качестве источника и убедитесь, что вы видите записи логов с полями вроде request, request_time, upstream_response_time и т. д.

Вот пример того, что вы должны увидеть:

Просмотр журналов
Просмотр логов

Демонстрационный набор данных

Для пользователей, которые хотят протестировать интеграцию с nginx перед настройкой продуктивных систем, мы предоставляем образец набора данных с предварительно сгенерированными access‑логами nginx с реалистическими характеристиками трафика.

Загрузка демонстрационного набора данных

# Загрузка логов
curl -O https://datasets-documentation.s3.eu-west-3.amazonaws.com/clickstack-integrations/access.log

Набор данных включает:

  • Записи логов с реалистическими характеристиками трафика
  • Различные эндпоинты и HTTP‑методы
  • Как успешные запросы, так и ошибки
  • Реалистичное время отклика и объём данных в байтах

Создание конфигурации тестового коллектора

Создайте файл с именем nginx-demo.yaml со следующей конфигурацией:

cat > nginx-demo.yaml << 'EOF'
receivers:
  filelog:
    include:
      - /tmp/nginx-demo/access.log
    start_at: beginning  # Read from beginning for demo data
    operators:
      - type: json_parser
        parse_from: body
        parse_to: attributes
      - type: time_parser
        parse_from: attributes.time_local
        layout: '%d/%b/%Y:%H:%M:%S %z'
      - type: add
        field: attributes.source
        value: "nginx-demo"

service:
  pipelines:
    logs/nginx-demo:
      receivers: [filelog]
      processors:
        - memory_limiter
        - transform
        - batch
      exporters:
        - clickhouse
EOF

Запуск ClickStack с демонстрационной конфигурацией

Запустите ClickStack с демонстрационными логами и конфигурацией:

docker run --name clickstack-demo \
  -p 8080:8080 -p 4317:4317 -p 4318:4318 \
  -e CUSTOM_OTELCOL_CONFIG_FILE=/etc/otelcol-contrib/custom.config.yaml \
  -v "$(pwd)/nginx-demo.yaml:/etc/otelcol-contrib/custom.config.yaml:ro" \
  -v "$(pwd)/access.log:/tmp/nginx-demo/access.log:ro" \
  docker.hyperdx.io/hyperdx/hyperdx-all-in-one:latest

Проверка логов в HyperDX

После запуска ClickStack:

  1. Откройте HyperDX и войдите в свою учётную запись (при необходимости сначала создайте её)
  2. Перейдите в раздел Search и установите источник Logs
  3. Установите диапазон времени 2025-10-19 11:00:00 - 2025-10-22 11:00:00

Вот что вы должны увидеть в представлении поиска:

Отображение часового пояса

HyperDX отображает временные метки в часовом поясе вашего браузера. Демонстрационные данные охватывают период 2025-10-20 11:00:00 - 2025-10-21 11:00:00 UTC. Широкий диапазон времени гарантирует, что вы увидите демонстрационные логи независимо от вашего местоположения. После того как вы увидите логи, можно сузить диапазон до 24 часов для более наглядной визуализации.

Просмотр логов
Просмотр логов

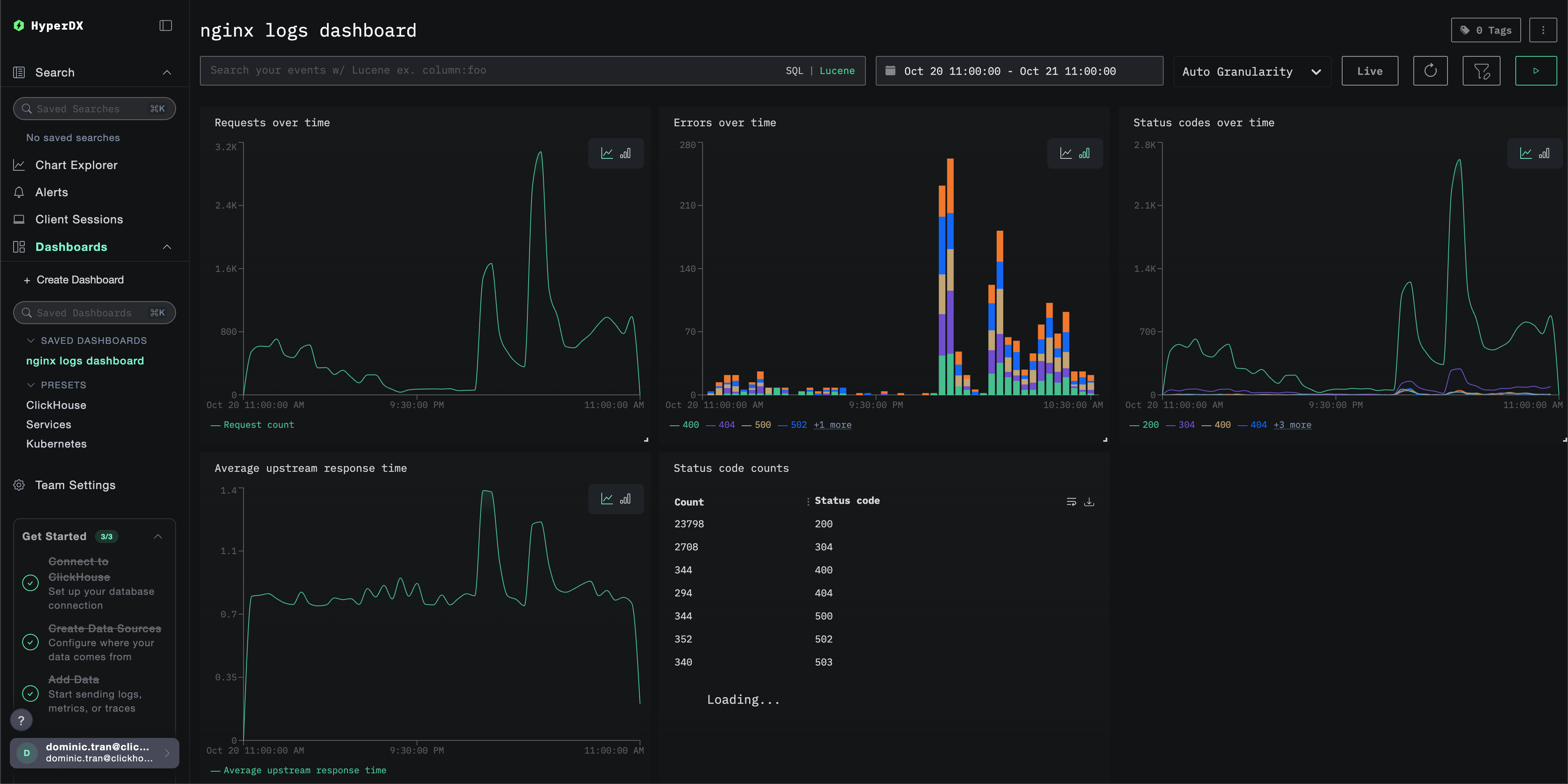
Дашборды и визуализация

Чтобы помочь вам начать мониторинг nginx с помощью ClickStack, мы предоставляем основные визуализации для Nginx Logs.

Скачать конфигурацию дашборда

Импортируйте готовый дашборд

  1. Откройте HyperDX и перейдите в раздел "Dashboards".
  2. Нажмите "Import Dashboard" в правом верхнем углу под значком с многоточием.
Импортировать дашборд
  1. Загрузите файл nginx-logs-dashboard.json и нажмите "Завершить импорт".
Завершить импорт

Дашборд будет создан со всеми предварительно настроенными визуализациями

Примечание

Для демонстрационного набора данных задайте диапазон времени 2025-10-20 11:00:00 – 2025-10-21 11:00:00 (UTC) (при необходимости скорректируйте под ваш часовой пояс). У импортированного дашборда по умолчанию не будет задан диапазон времени.

Пример дашборда

Устранение неполадок

Пользовательская конфигурация не загружается

  • Убедитесь, что переменная окружения CUSTOM_OTELCOL_CONFIG_FILE установлена корректно
docker exec <имя-контейнера> printenv CUSTOM_OTELCOL_CONFIG_FILE
  • Проверьте, что пользовательский конфигурационный файл смонтирован по пути /etc/otelcol-contrib/custom.config.yaml
docker exec <имя-контейнера> ls -lh /etc/otelcol-contrib/custom.config.yaml
  • Просмотрите содержимое пользовательской конфигурации, чтобы убедиться, что его можно прочитать
docker exec <container-name> cat /etc/otelcol-contrib/custom.config.yaml

В HyperDX не отображаются логи

  • Убедитесь, что nginx пишет логи в формате JSON
tail -f /var/log/nginx/access.log
  • Убедитесь, что коллектор может читать логи
docker exec `<контейнер>` cat /var/log/nginx/access.log
  • Убедитесь, что в фактической конфигурации присутствует ваш приёмник filelog
docker exec `<container>` cat /etc/otel/supervisor-data/effective.yaml | grep filelog
  • Проверьте журналы коллектора на наличие ошибок
docker exec `<container>` cat /etc/otel/supervisor-data/agent.log

Следующие шаги

Если вы хотите продолжить изучение, вот несколько следующих шагов для экспериментов с вашим дашбордом:

  • Настройте оповещения для критически важных метрик (уровень ошибок, пороги задержки)
  • Создайте дополнительные дашборды для конкретных сценариев использования (мониторинг API, события безопасности)